← 開發日常

減緩 PageView 動畫加上 Table 造成的卡頓

Article image

最近我們新增了一個顯示球員詳細資訊的頁面,當我們完成第一版程式碼,開始調整細節時,我們發現了畫面滑動似乎不太順暢。

Article image

每個球員訊息彈跳視窗是靜態,外層使用了 PageView 加上一些的特效,使得畫面在滑動時會頻繁的 setState,造成了整個彈跳視窗卡頓,使用者體驗不佳,就像遊戲效能不好一樣會掉幀,嚴重一點可能會讓人不舒服。今天就來分享如何快速有效的解決這個問題吧。

釐清問題

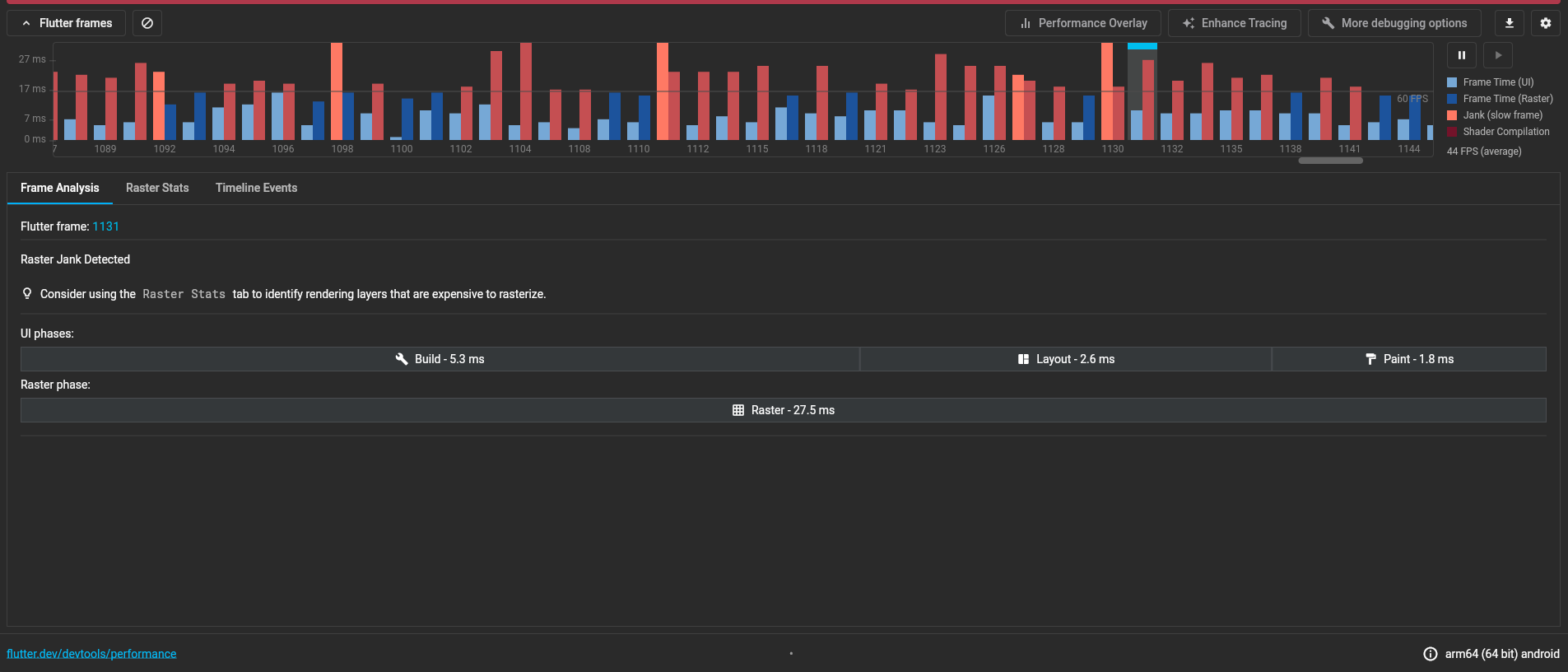
首先,想要有效的解決問題,釐清問題是第一步。為了要了解我們畫面卡頓的問題根源,我們使用 Flutter 提供的 DevTools 並在實體手機上運行 Profile 模式,Profile 模式是讓 App 運行效能接近 Release 模式同時又能搜集運行資訊的一種模式。當我們執行程式並開起 DevTools 之後,可以觀察到 App 運行時,每一個 Frame 效能到底如何。

Dev tools

在 Dev Tools 面板中,可以發現在大多數 Frame 中,UI phase 與 Raster phase 都花了很多時間,這通常表示問題可能有很多個,但是我們今天先研究 UI phase 花過久時間的問題吧。

Article image

在面板中清楚看到了 Build 和 Layout 畫面的操作各花了多久時間,我們可以初步了解問題可能發生在哪邊,但是只有這些資訊,顯然不夠我們解決問題。

啟用 Track Widget Builds

為了更深入了解問題出在哪邊,我們可以在 Dev Tools 的右上角打開 Enhance Tracing,並且勾選 Track Widget Builds,這個功能可以提供更詳細的時間,提供每一個 Widget 在每一個 Frame 中所花費的時間。

Article image

觀察 Widget Build 火焰圖

當我們啟用 Track Widget Build 之後,我們再繼續操作一下手機,讓手機繼續執行幾個 Frame,我們就能這些新產生的報告找到 Timeline Events,在 Timeline Events 中, DevTools 顯示在這個 Frame 中 Build Widget 所花費的時間,能更直觀地看到時間到底花在哪個 Widget 上了。

Article image

分析問題

從火焰圖中我們可以得知,PlayerInfoGameLogView 花費的時間佔了很大一部份比例,而且每一個 Frame 都是這種狀況。這表示畫面滑動的時候,每一個 Frame 都在重新建立這個 Widget。雖然我們滑動需要頻繁的 setState,畫面其實是不變的,數值並不會在滑動過程中有變化,應該要可以使用重複使用之前已經 Build 好的 Widget,但是顯然 Flutter 不這麼認為,而是辛苦的每一個 Frame 都Rebuild 新的 Widget。

解決問題

為了更準確解決 PlayerInfoGameLogView 被頻繁建立的問題,也為了讓讀者們可以一起同樂,我們先在 Dartpad 準備有問題的範例程式 [連結],有興趣的讀者也可以試試看。讓我們看一下程式碼,在範例程式中,當我們滑動 PageView 時,PageView 頻繁的呼叫 itemBuilder 來更新畫面,讓 PageView 中的每一個 Item 可以隨著滑動改變大小,但是這麼做也使得 GameLogView 頻繁的被 Rebuild,即便每次傳進去的 gameLogs 是一模一樣的。

dart
class MyApp extends StatelessWidget {
  const MyApp({super.key, required this.players});

  final List<Player> players;

  @override
  Widget build(BuildContext context) {
    return Center(
      child: PlayerPageView(
        itemCount: players.length,
        itemBuilder: (BuildContext context, int index) {
          return Container(
            padding: const EdgeInsets.symmetric(horizontal: 16),
            alignment: Alignment.center,
            child: GameLogView(gameLogs: players[index].gameLogs),
          );
        },
      ),
    );
  }
}

讓我們看一下這段範例程式碼的效能分析,與正式程式碼的效能差不多,在 UI phase 階段所花的時間都偏高。

Article image

只在資料變化時 Rebuild

最終,我希望 Flutter 不要總是 Rebuild GameLogView,而達到這個目標,我們可以把 gameLogs 放在 Provider 中,然後需要使用 gameLogs 的地方呼叫 context.watch 去存取並監聽 gameLogs,這樣一來就能讓 Widget 不需要一層一層傳遞 gameLogs,最外層的 GameLogView 也就可以加上 const 修飾詞,讓 Flutter 知道這是一個固定的 Widget,避免 Flutter 總是 Rebuild 它。

dart
class MyApp extends StatelessWidget {
  const MyApp({super.key, required this.players});

  final List<Player> players;

  @override
  Widget build(BuildContext context) {
    return Center(
      child: PlayerPageView(
        itemCount: players.length,
        itemBuilder: (BuildContext context, int index) {
          return Container(
            padding: const EdgeInsets.symmetric(horizontal: 16),
            alignment: Alignment.center,
            child: Provider<List<GameLog>>.value(
              value: players[index].gameLogs,
              child: const GameLogView(),
            ),
          );
        },
      ),
    );
  }
}

class _GameLogTable extends StatelessWidget {
  const _GameLogTable();

  @override
  Widget build(BuildContext context) {
    var gameLogs = context.watch<List<GameLog>>();
    return Table(
      ...
    );
  }
}

當我們調整好程式碼之後,PageView 執行 setState 之後,GameLog 就不會 Rebuild,而是會重複使用已經建好的 Widget,有興趣的觀眾也可以在 GameLogView 的 build 方法印 log 觀察看看。最後讓我們看一下問題解決之後的範例程式碼的效能分析,在少數幾個 Frame 中,UI phase 花的時間是超時的,剩下大部分時間都是在標準以內。

Article image

如果實際上運行解決後的範例程式之後 [連結],可以發現滑動的過程中比較順了,但還是有一些時刻會感受到卡頓。

尚未解決的卡頓

當我們使用 Provider 提升效能之後,我們發現第一次 Build GameLogView 的時候還是會超時,使得下一個 GameLog 顯示時,畫面會出現明顯卡頓。此時我們暫時沒有比較好的辦法可以解決問題,因為 Table 目前沒有提供 builder 的方法,當渲染比較大的 Table 時,所有欄位都會在第一時間被建立,無論他有沒有出現在畫面上,使得 UI phase 的時間還是會比較長,也就是我們上面效能分析所顯示的狀況。

應用在產品程式碼中

當我們把這個做法放回產品程式碼中,並再次檢測 App 效能,可以發現超時的 UI phase 大幅減少,更多的是超時的 Raster phase,這也表示我們方法有效這個畫面的效能。

Article image

結論

過早優化是萬惡之源,當我們發現效能問題時,透過釐清與分析問題,找到並解決瓶頸,在能花最小的力氣獲得最大的增益。如果我們再開發的時候為了使用 const 而寫了很多不必要的程式碼,除了浪費時間之外,也降低程式碼的可讀性,獲得的增益可能微乎其微。